Николай Петрович Ларюшин - Машины и орудия для обработки почвы стр 9.

Шрифт
Фон

Рисунок 3.12 Боронка роторная:1 скоба 2М16×61×115; 2, 22 тяги; 3 ось 12×65; 4 шплинт 3,2×20; 5 ось 16×75, 6 шплинт 4,0×25; 7, 12, 19 гайки М16;8, 11, 20 шайбы 16.65Г; 9 скоба 5М16×115×120; 10 шайба 16.02; 13 кронштейн; 14 штанга нажимная; 15, 17 колпачок; 16 пружина, 18 вага; 21 болт М16×45; 23 подшипник; 24 ротор


Боронка пружинная (рисунок 3.13) представляет собой набор зубьев 25 с подпружинниками 22, 23, установленными на брусе.

Боронка пружинная крепится к заднему брусу рамы культиватора с помощью кронштейнов 13. тяг 2 и крепежа за места, обозначенные метками в виде круга.

Для очистки рабочих органов от земли и растительных остатков на культиваторе установлен чистик (рисунок 3.14).

Для обозначения габаритов культиватора при транспортировке по дорогам служат сигнальные щитки (рисунок 3.15). Впереди культиватора на расстоянии 350 мм от оси соединительного шарнира средней и боковой секций до центра щитка установлены два сигнальных щитка с белыми световозвращателями 5 (рисунок 3.15). Сзади культиватора на брусе роторных или пружинных боронок, расположенных на центральной раме, симметрично на расстоянии 2900 мм друг от друга (по центрам щитков) установлены два сигнальных щитка с красными световозвращателями.


Рисунок 3.13 Боронка пружинная: 1 скоба M16×61×95/35, гайкаМ16, шайба 16.65Г; 2 тяга; 3 ось 12×65; 4 шплинт 3,2×20; 5 ось 16×75; 6 шплинт 4,0×25;7,12 гайка М16; 8.1 шайба 16.65Г; 9 скоба5М16×115×120/35; 10 шайба 16.02; 13 кронштейн; 14 штанга нажимная; 15, 17 колпачок; 16 пружина; 18 гайка М10; 19 шайба 10.65Г; 20 болт М10×30; 21 скоба; 22, 23 подпружинник; 24 хомутик, 25 зуб; 26, 27 зуб в сборе


Рисунок 3.14 Чистик: 1 кронштейн подвески рабочих органов; 2 пружина; 3 чистик; 4 рама (крыло)


Рисунок 3.15 Щиток сигнальный: 1 крыло; 2 щиток; 3 гайкаM10, шайба 10.65Г, скоба 2М 10×92×100/25; 4 болтМ6×16, гайка М6, шайба 6.65Г; 5 световозвращатель ФП 315 (белый)


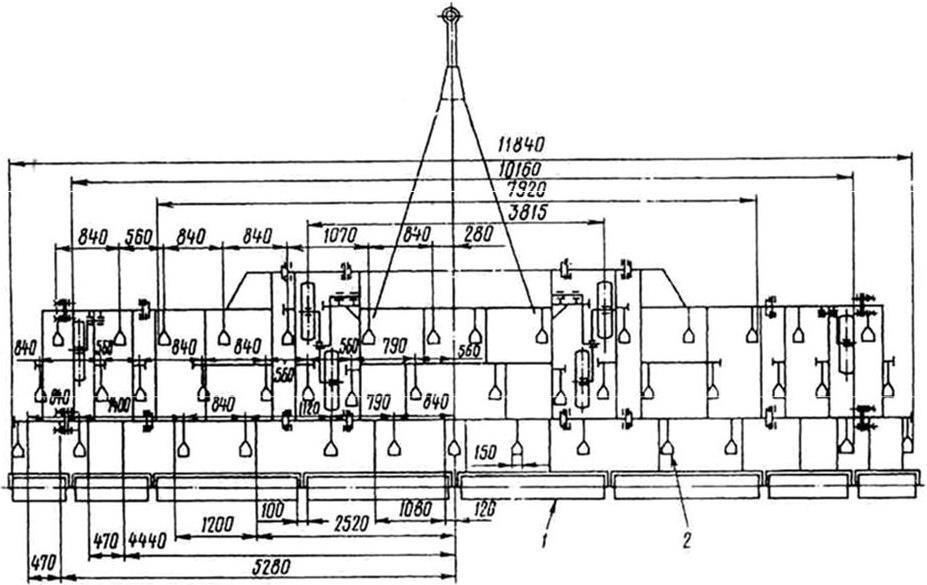
Рисунок 3.16 Схема расстановки рабочих органов:1 механизм подката; 2 сница; 3 рама; 4 подвеска; 5 колесо; 6 боронка роторная; 7 щиток сигнальный

КОНЕЦ ОЗНАКОМИТЕЛЬНОГО ОТРЫВКА

Рисунок 3.15 Щиток сигнальный: 1 крыло; 2 щиток; 3 гайкаM10, шайба 10.65Г, скоба 2М 10×92×100/25; 4 болтМ6×16, гайка М6, шайба 6.65Г; 5 световозвращатель ФП 315 (белый)


Рисунок 3.16 Схема расстановки рабочих органов:1 механизм подката; 2 сница; 3 рама; 4 подвеска; 5 колесо; 6 боронка роторная; 7 щиток сигнальный


Рисунок 3.17 Схема расстановки рабочих органов: 1 боронка роторная; 2 рабочий орган


3.5 Регулировки культиватора и его эксплуатация

Расстановку рабочих органов проводите согласно рисункам 3.16, 3.17.

Регулировку культиватора на заданную глубину обработки производите нижеследующим образом.

Установите культиватор на регулировочной площадке, оперев его на опорные колеса винтом регулировки глубины хода рабочих органов и винтом подставки, выставьте нижнюю плоскость рамы культиватора от поверхности регулировочной площадки в горизонтальной плоскости на один размер в диапазоне 515530 мм.

Стяжками 1 (рисунок 3.11) отрегулируйте положение лап рабочих органов по вертикали, установив их на одной плоскости. Гайкой 5 отрегулируйте предварительное поджатие пружины сжатия до размера 250 мм, чтобы обеспечить устойчивую работу секций на нормальных почвах.

Отрегулируйте положение стойки 11 относительно кронштейна 18 винтами 8 с контргайками 9 по ходу культиватора так, чтобы все лапы носком и крыльями опустились на поверхность регулировочной площадки. Закрепите их в таком положении болтом 19 с гайкой 17. Культиватор отрегулирован на глубину обработки почвы 6 см. На тяжелых (суглинистых) почвах, а также при увеличении глубины обработки поджатие пружин необходимо увеличить до величины, обеспечивающей устойчивую работу секции без постоянного срабатывания пружины и гарантирующей минимальный износ трущихся деталей. Минимальный размер пружины 207 мм.

Для увеличения глубин обработки винтами механизмов регулировки поднимите колеса от опорной поверхности на разницу между необходимой и имеющейся глубиной. Обеспечьте горизонтальное положение сницы с помощью винта 4 (рисунок 3.5). Во избежание возникновения больших усилий при вглублении рабочих органов центральной рамы, необходимо в поле опустить культиватор на рабочие органы, произвести выглубление. При необходимости повторите подъем-опускание культиватора с последующим выглублением.

3.5.1 Подготовка трактора к агрегатированию

Переведите заднее навесное устройство трактора в крайнее верхнее положение и установите прицепную и упряжную скобы.

Агрегатирование культиватора с трактором, оснащенным спаренными шинами, производите, демонтировав дополнительные колеса.

Присоедините культиватор к трактору:

 подъехай на малой скорости задним ходом к культиватору так, чтобы прицеп культиватора вошел в зев прицепной скобы трактора;

 закрепите их пальцем и чекой;

 присоедините гидротрассу через запорные устройства к двум парам трактора так, чтобы положению «опускание» рукоятки гидрораспределителя трактора соответствовал момент выдвижения штоков гидроцилиндров 21, 44 (рисунок 3.7), 10 (рисунки 3.8, 3.9);

Ваша оценка очень важна

0
Шрифт
Фон

Помогите Вашим друзьям узнать о библиотеке

Скачать книгу

Если нет возможности читать онлайн, скачайте книгу файлом для электронной книжки и читайте офлайн.

fb2.zip txt txt.zip rtf.zip a4.pdf a6.pdf mobi.prc epub ios.epub fb3

Популярные книги автора