Николай Николаевич Кожевников - Проектирование и строительство земляных плотин стр 6.

Книгу можно купить на ЛитРес.
Всего за 5.99 руб. Купить полную версию
Шрифт
Фон

Для ознакомления с фильтрационной сеткой приводим рис. 5.2. с построенными линиями тока и эквипотенциалями для плотины на водоупорном основании

[2].


Рис. 5.2.1. Фильтрационная сетка в однородной плотине на водоупорном основании: 1  депрессионная кривая; 2  вертикальные линии равного давления или эквипотенциали; 3  линии тока или течения фильтрационных вод.


При ручном способе построения сетки величина напора делится на n частей и линии эквипотенциалей на пересечениях с соответствующими горизонтальными линиями деления напора Н дают точки кривой депрессии, разделяющую линию течения воды фильтрации и сухой части плотины.

В сокращенном курсе, каким является настоящая работа, целесообразно использовать для расчета земляных плотин на фильтрацию более простые уравнения, не требующие для решения сложных методов [7].

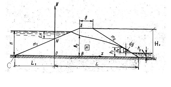
Рассмотрим вначале упрощенный расчет однородной плотины на непроницаемом основании  наиболее тяжелый случай для устойчивости низового откоса плотины, изображенный на рис. 5.2.2.


Рис. 5.2.2.Расчетная схема фильтрации однородной не дренированной плотины на непроницаемом основании [7].


Острый клин верхового откоса плотины принимает очень малое участие в фильтрации. Поэтому эта часть верхового откоса из рассмотрения выбрасывается и заменяется условной трапецией 0NAB. В компенсацию этого допущения положение раздельной линии 0N определяется значением ε, принимаемым от 0.3 до 0.4 (чем круче откос верхового клина, тем меньше ε). Линия депрессии и расход фильтрации в условиях трапеции будут близкими к действительности.

Тогда 0N = H  εH; А отрезок от 0 координат до сопряжения откоса m1 с основанием в точке С, будет равен: L1 = (H  εH) m1;

Вычислим L: L = H1m1 + В + H1m2  L1;

Согласно Л.7. Высота выклинивания линии депрессии на низовом откосе будет:

h1 = L/m2 + h0  [L2/m22  (H  h0) 2] 0.5. При отсутствии воды в нижнем бьефе h0 = 0.

Фильтрационный расход на 1 м длины плотины:

q1 = k (H2  h12) / [2 (L  m2h1)]

Ординаты депрессионной кривой находятся из уравнения y = [H2  (2q/k) x] 0.5

Приведем пример 1 расчета параметров фильтрации для заданных размеров плотины и напора: Напор Н = 20 м; Ширина по гребню плотины В = 10 м; Высота плотины Н1=22 м;

Заложение откосов m1= m2 = 4; Коэффициент смещения координат ε = 0.4; Коэффициент фильтрации k = 0.036 м /час (как средний в песчаной однородной плотине Цимлянской ГЭС); Глубина воды в нижнем бьефе h0 = 0;

Тогда: L1 = (H  εH) m1 = (20  0.4 x 20) х 4 = 48 м; :

L = H1m1 + В + H1m2  L1 = 22 х 4 +10 +22 х 4  48 = 138 м;

Высота выклинивания линии депрессии на низовом откосе h1 будет при h0 = 0;

КОНЕЦ ОЗНАКОМИТЕЛЬНОГО ОТРЫВКА

h1 = L/m2  [L2/m22  H 2] 0.5 = 138/4  (1322/42  202) 0.5 = 34.5  28.1 = 6.4 м

Фильтрационный расход на 1 м длины плотины q1 = Фильтрационный расход на 1 м длины плотины q1

q1 = 0.036 (202  6.42) /2 (138  4 x 6.4) = 12.9/224.8 = 0.057 м3/час,

или на 1 км длины плотины Q = 57 м3/час

Ординаты депрессионной кривой находим из уравнения y = [H2  (2q/k) x] 0.5

У = [202  (2 х 0.057/0.036) x] 0.5 = [400  3.16Х] 0.5; При Х = 0 У = Н = 20 м.;

При У = h1= 6.4 м; Х = L  m2 h1 = 138  4 х 6.4 = 112.4 м; Задаваясь значением Х от нуля до 112 м можно построить кривую депрессии.


Обратимся к расчету расхода фильтрации плотины на проницаемом основании.


Рис. 5.2.3. Схема фильтрации однородной недренированной плотины на проницаемом основании [7].


Общий расход фильтрации равен сумме двух расходов: расхода q1 через однородную плотину на непроницаемом основании и расхода q2 через проницаемое основание. Первый расход определяется по формуле, положение кривой депрессии  по уравнению (205). Второй расход  представляет расход воды, протекающий по прямоугольной трубе высотой Т и шириной 1 м кривыми струйками, средняя длина которых βL, а средний градиент потока βL,. Поэтому расход через основание:

q2 = k2HTL

Суммарный расход фильтрации:

qqq

Где h1  высота выклинивания линии депрессии на низовом откосе по уравнению (203),

k2  коэффициент фильтрации грунта основания; k2 коэффициент удлинения пути фильтрации через основание:

Выполним примерный расчет фильтрации под основание плотины (пример 2) при глубине залегания водоупора Т = 20 м и условиях принятых в примере 1.

ОтношениеОтношение По интерполяции из таблицы можно принять коэффициент

β = 1.17; При этих условиях расход фильтрации через основание плотины будет:

q2 = k2HT/βL = 0.036 х 20 х 20/1.17 x 186 = 14.4/217.6 = 0.066 м3/час на 1 м длины плотины. q2 = k2HT/βL = 0.036 х 20 х 20/1.17 x 186 = 14.4/217.6 = 0.066 м3/час на 1 м длины плотиныq2 = k2HT/βL = 0.036 х 20 х 20/1.17 x 186 = 14.4/217.6 = 0.066 м3/час на 1 м длины плотины

Q = 0.066 +0.057 = 0.123 м3/час.

В литературе [2] рассмотрены и другие, более сложные случаи определения фильтрации: высоты выклинивания линии депрессии на низовом откосе и расхода фильтрации для однородной дренированной плотины, экранированной плотины с дренажем, экранированной плотины с зубом и дренажем. Эти случаи рекомендуем изучать непосредственно по первоисточнику.


Рис. 5.2.4. Дренажная призма из камня с наслонным дренажем [2].


Из приведенного расчета фильтрации через однородную плотину на непроницаемом основании, изображенной на рис. 5.2., видно, что линия депрессии на низовом откосе выклинивается на значительной высоте h1, что может вызвать суффозию грунта, особенно при промерзании. В целях исключения суффозии и понижения выхода выклинивания фильтрационных вод используют дренажную призму и наслонный дренаж (рис. 5.2.4.).

Ваша оценка очень важна

0
Шрифт
Фон

Помогите Вашим друзьям узнать о библиотеке

Скачать книгу

Если нет возможности читать онлайн, скачайте книгу файлом для электронной книжки и читайте офлайн.

fb2.zip txt txt.zip rtf.zip a4.pdf a6.pdf mobi.prc epub ios.epub fb3