ПРИБОРЫ ДЛЯ ИССЛЕДОВАНИЙ В ОБЛАСТИ ИНЖЕНЕРНОЙ ПСИХОЛОГИИ И ФИЗИОЛОГИИ ТРУДА
Для разработки вопроса о влиянии на трудоспособность тех или иных условий труда, сопутствующих факторов, встречающихся на производстве, и повышения эффективности труда ученые проводят различные исследования. Им необходимо знать, например, на каком расстоянии и какой величины следует устанавливать измерительные приборы на пультах управления распределительных устройств на заводах и фабриках. В какой цвет следует окрашивать станок, чтобы у рабочего меньше утомлялись глаза, как удобнее разместить рычаги и элементы управления на станке. Как следует расположить предупредительные знаки вдоль полотна железной дороги и во многих других случаях.
Составной частью таких исследований является определение времени реакции человека, изучение тремора, а также темпа и ритма рабочих (производственных) движений. Такие исследования позволяют оценить влияние нервного возбуждения, общего утомления, усталости отдельных мышц на координацию движений у людей ряда производственных специальностей. Это, в свою очередь, необходимо и для определения нормального режима нагрузки и активного отдыха (например, у рабочих точной промышленности, у работников транспорта, операторов управления скоростными механизмами и др.). Следует заметить, что особенно ценны такие исследования в сочетании с электромиографическими и электроэнцефалографическими исследованиями человека
Рефлексометр
Такой прибор позволяет определить время реакции человека.
Что же такое время реакции и для чего его надо знать? Время реакции - это время, которое человек затрачивает на восприятие какого-нибудь сигнала или события и ответ на них (такие сигналы называют раздражителями). Чем меньше время реакции, тем лучше. Вы знаете, как быстро должны реагировать на различные сигналы или события шофер, летчик или космонавт.
Определяется же время реакции при помощи специальных приборов - рефлексометров. Существует много конструкции таких приборов. С устройством одного из них мы вас и познакомим.
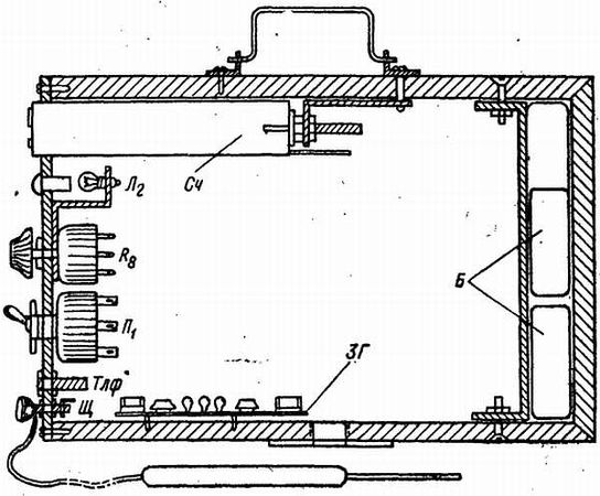
Устройство прибора. Рефлексометр состоит из пульта управления с экраном, электрохронометра и реактивного ключа или реактивной педали. Все детали пульта управления и экран монтируются в деревянном или металлическом кожухе. Передняя стенка кожуха (обращенная к испытуемому предмету) является экраном. В этой стенке вырезаются три круглых отверстия для крепления диапозитивов с изображением различных геометрических фигур или стекол (светофильтров), окрашенных в разные цвета (рис. 51).

Рис. 51.Принципиальная схема и устройство рефлексометра
Для удобства смены диапозитивов отверстие окантовывается деревянной или металлической рамкой. За отверстиями с диапозитивами устанавливаются электропатроны с лампами Л1, Л2, Л3. Нижняя часть передней стенки выполняется в виде решетки. За решеткой монтируется громкоговоритель Гр, предназначенный для подачи звуковых раздражителей - сигналов различной частоты и громкости, получаемых от звукового генератора. Стенка кожуха, обращенная к исследователю, проводящему эксперимент, является панелью пульта управления. На панели пульта монтируются элементы управления: два переключателя, две кнопки, тумблер, два регулируемых резистора и две пары гнезд или зажимов (рис. 51). Переключатели П1и П2 должны иметь четыре положения: три рабочих и одно холостое. Лучше всего взять переключатели, применяемые в радиоаппаратуре.
Кнопка Кн1нормально разомкнутая, кнопка Кн2 нормально замкнутая. Тумблер Вк1 служит для включения электропитания установки. Гнезда Гн1 и Гн2нужны для подключения соединительных проводов, идущих к электрохронометру ЭС1 и к реактивному ключу или реактивной педали Кл1.
Внутри кожуха, кроме уже названных элементов, монтируются звуковой генератор, электромагнитное реле Р, выпрямитель Д, конденсатор С1 и понижающий трансформатор Тр. Звуковой генератор собирается по схеме мультивибратора на транзисторах Т1, Т2и усилителе Т3 (см. рис. 26). Регулируемые резисторы R6 и R7 служат для изменения частоты генератора и громкости сигнала, подаваемого через громкоговоритель Гр. Электромагнитное реле Р - телефонное, типа PC (можно применить и другие). Для уменьшения напряжения, подаваемого на реле Р, в эту цепь можно включить гасящее сопротивление. Обмотка реле шунтируется бумажным конденсатором C1 емкостью 1–2 мкф. Реле должно иметь три контактные группы, работающие на замыкание. В качестве выпрямителя используется диод Д типа ДГЦ-24 или селеновый столбик.
Понижающий трансформатор служит для питания ламп Л1, Л2 и Л3и звукового генератора, лампа Л4 - сигнальная, служит индикатором включения установки. В качестве реактивного элемента Кл1 можно использовать обычный телеграфный ключ или педаль с нормально замкнутыми контактами.
Экран со стороны испытуемого закрывается тонкой белой материей или калькой.
Работа с рефлексометром. К пульту при помощи соединительных проводов подключаются электрохронометр и реактивный ключ.
После включения питания тумблером Вк1 загорается сигнальная лампочка Л4. Около испытуемого, т. е. человека, быстроту реакции которого хотят проверить, садящегося со стороны экрана, устанавливается реактивный ключ или педаль.
Затем при помощи переключателей П1 и П2 производится набор требуемых комбинаций раздражителей и быстро нажимается и опускается кнопка Кн1. Кнопка Кн1 шунтирует контактную группу 1 самоблокировки реле, реле Р срабатывает. Контактные группы 2 и 3 замыкаются. Соответственно включаются электрохронометр и одна из ламп Л1, Л2, Л3 или звуковой раздражитель, или и световой, и звуковой одновременно.
Человек, время реакции которого хотят узнать, увидев или услышав обусловленный сигнал, нажимает на реактивный ключ или педаль - разрывает цепь питания и снимает самоблокировку реле. Все контактные группы размыкаются. Движение стрелок электрохронометра прекращается, и, таким образом, фиксируется время реакции. При подаче ошибочного раздражителя экспериментатор сам снимает сигнал нажатием кнопки Кн2.
Таким образом, можно провести весьма интересные опыты, демонстрирующие восприятие различных цветовых оттенков света, геометрических фигур или других изображений, определить различие по времени между ручным (реактивный ключ) и ножным (педаль) управлениями, проверить способности на избирательное внимание - предложить реагировать на красный цвет, но не "нажимать ключ на зеленый и т. п. Очень интересное применение рефлексометру найдут и ребята, занимающиеся в кружках юных космонавтов, летчиков, автоводителей.
Фонотремометр
Фонотремометр (типа ФТ-ЗВ) предназначен для исследования тремора и координации движения (рис. 52). В приборе имеется металлический планшет с фигурными отверстиями. Концом тонкой металлической спицы-щупа нужно обвести по контуру фигурные отверстия, не задевая краев планшета. Фонотремометр позволяет проверить правильность движений, выполняемых как под контролем зрения, так и без участия зрения. Это достигается тем, что в фонотремометре, помимо электрического счетчика, применяется безынерционный тональный фиксатор, а для графической регистрации хода испытаний (тренировки во времени) предусмотрено подключение вторичного самопишущего прибора. Последнее особенно важно при комплексных энцефалографических и миографических исследованиях.

Рис. 52.Устройство фонотремометра
Устройство прибора. Электрическая схема фонотремометра ФТ-ЗВ показана на рис. 53.