Стабилитроны VS1 и VS2 защищают вход кодека от сигналов большой амплитуды. Резисторы R9 и R10 определяют коэффициент усиления входного сигнала. Опорное напряжение подведено к неинверсному входу кодека через резистор R12. Цепочка R11-C17 корректирует смещение по высоким частотам. Конденсатор C18 является фильтрующим. Оцифрованный сигнал поступает в процессор на вход DR0 для обработки или цифровой записи. В свою очередь, процессор посылает в кодек цифровые сигналы для последующего их преобразования в аналоговый сигнал. После цифро-аналогового преобразования сигнала DT0 от процессора выходной аналоговый сигнал с кодека поступает через ограничительный резистор R14 на разъем XOUT. Кроме того, этот же сигнал поступает на низкочастотный усилитель, выполненный на транзисторах VT1 и VT2. В нагрузку усилителя, через развязывающий конденсатор CR3, включена миниатюрная динамическая головка BA1. Она позволит прослушивать сигналы, генерируемые процессором через кодек. Резисторы R13 и R16 определяют коэффициент усиления всего каскада, а резистор R15 обеспечивает необходимое смещение на базах транзисторов.
Выводы порта SPORT1 являются многофункциональными. Они могут быть запрограммированы как на работу с последовательными устройствами подобно порту SPORT0, так и в альтернативном режиме как флаги входа-выхода и входы прерывания. В нашей схеме используется второй способ их применения. Вывод 51 порта будет работать как выход, а вывод 55 как вход. Кроме того, задействован вход прерывания IRQ1, для формирования прерывания процессора при поступлении информации по сигнальному выводу FI. Эти выводы задействованы для организации последовательного порта RS-232 или проще - компьютерного СОМ порта. Для этого они подключены к микросхеме преобразования уровней DA2. Эта микросхема преобразует ТТЛ уровни сигнала в уровни стандарта RS-232. Конденсаторы C12–C15 обеспечивают работу внутренних умножителей напряжения в микросхеме. Сигналы порта RS-232 выведены на девятиштырьковый разъем XRS1. Назначение сигналов на этом разъеме соответствует стандарту, принятому для персональных компьютеров IBM PC. В дальнейшем к этому порту можно подключить компьютер, с помощью нуль-модемного кабеля, для загрузки обучающих программ с помощью программного пакета EZ-KIT Lite, распространяемого фирмой Analog Device.
Сигналы А0–А13 являются адресными и предназначены для адресации внешней памяти или устройств ввода-вывода. В схеме они подключены к адресным выводам микросхемы постоянной памяти D7, а некоторые из них, к дешифратору устройств ввода-вывода D9.
Сигналы D0–D23 предназначены для передачи данных и для адресации. Младшие восемь бит этой шины участвуют в обмене данными только с расширенной памятью. В нашей схеме эта память не подключена и, соответственно, сигналы D0–D7 не задействованы. Разряды D8–D15 используются для передачи данных при обращении к байтовой памяти BDMA.
В нашей схеме эту роль выполняет микросхема постоянной флэш-памяти D7. Наконец, старшие разряды этой шины D16–D23 выполняют двоякую роль. При обращении к байтовой памяти они несут функцию старших адресных линий, а при обращении к устройствам ввода-вывода являются старшими разрядами шины данных.
Далее следуют сигналы записи -WR, чтения -RD и выборки внешних устройств. В нашей схеме из внешних устройств будет использоваться байтовая память D7, выбираемая сигналом -BMS с помощью дешифратора D8, и устройства ввода-вывода, выбираемые сигналом -IOMS с помощью дешифратора D9 и логических элементов D13.1, D13.2. В схеме присутствует восьмиразрядный регистр ввода D11 и восьмиразрядный регистр вывода D12. Первый из них позволяет снимать дискретные сигналы с различных цифровых датчиков, контактов и пр. А второй обеспечивает возможность управления цифровыми ключами, индикаторами и т.п. Выводы этих регистров заведены на разъемы XI и ХО соответственно.
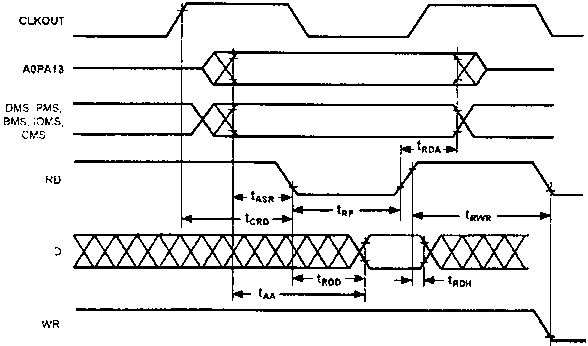
Временные диаграммы циклов чтения и записи данных процессором, представлены на рис. 3.3 и 3.4, соответственно. Параметры сигналов для этих циклов приводятся в табл. 3.4 и 3.5.

Рис. 3.3. Временная диаграмма цикла чтения

Рис. 3.4. Временная диаграмма цикла записи
Таблица 3.4 Параметры сигналов для цикла чтения данных процессором
| Параметр | Минимум | Максимум | Единица измерения |
|---|---|---|---|
| Чтение памяти | |||
| Требуемые длительности: | |||
| tRDD | 0,5 tCK - 9 + w | нс | |
| tAA | 0,25 tCK - 10.5 + w | нс | |
| tRDH | 0 | нс | |
| Характеристика переключения: | |||
| tRP | 0,5 tCK - 5 + w | 0,25 tCK + 7 | нс |
| tCRD | 0,25 tCK - 5 | нс | |
| tASR | 0,25 tCK - 6 | нс | |
| tRDA | 0,25 tСK - 3 | нс | |
| tRWR | 0,5 tCK - 5 | нс | |
Таблица 3.5 Параметры сигналов для цикла записи данных процессором
| Параметр | Минимум | Максимум | Единица измерения |
|---|---|---|---|
| Запись памяти | |||
| Характеристика переключения: | |||
| tDW | 0,5 tСK - 7 + w | нс | |
| tDH | 0,25 tСK - 2 | нс | |
| tWP | 0,5 tCK - 5 + w | нс | |
| tWDE | 0 | нс | |
| tASW | 0,25 tCK - 6 | нс | |
| tDDR | 0,25 tCK - 7 | нс | |
| tCWR | 0,25 tCK - 5 | нс | |
| tAW | 0,75 tCK - 9 + w | 0,25 tСK + 7 | нс |
| tWRA | 0,25 tCK - 3 | нс | |
| tWWR | 0,5 tCK - 5 | нс | |
* w - число циклов задержки * tCK
Из приведенных данных видно, что чтение и запись данных в процессор необходимо производить по нарастающему фронту сигналов чтения или записи соответственно, когда обеспечена достоверность данных на шине.
Следующая группа сигналов FL0-FL2 является битовыми выходными сигналами, которые работают только на вывод. К ним подключены индикаторы HL0-HL2 через буферный повторитель D4.2.
В отличие от FL0-FL2, выводы PF0-PF7 являются двунаправленными битовыми сигналами и могут быть запрограммированы как на ввод, так и на вывод побитно. Так, к выводу PF7 подключен индикатор HL3, а выводы PF0-PF3 будут запрограммированы как входы и к ним подключены кнопки SB0-SB3. Резисторы R5–R8 являются токоограничивающими, а резисторная сборка RN3 подтягивает сигналы управления и входные сигналы к высокому уровню.
Назначение сигнала MMAP было показано в предыдущей главе при рассмотрении способов организации памяти процессора. Поскольку в нашей схеме используется внутренняя память процессора и задействован механизм загрузки процессора, этот вывод подключен к нулевому потенциалу.
Сигнал -PWD отвечает за формирование немаскируемого прерывания при снижении питания процессора ниже нормы. Для его использования необходимо подключить к нему выход узла, отслеживающего напряжение питания и формирующего потенциал низкого уровня для формирования прерывания при снижении напряжения питания ниже установленной границы. В результате процессор успевает сохранить необходимые данные в энергонезависимой внешней памяти или выполнить другие необходимые инструкции для предотвращения неблагоприятных последствий, связанных с пропаданием питания. В нашей схеме данный сигнал подключен непосредственно к плюсовому выводу шины питания и не используется. Также не используется и выходной сигнал PWDACK, предназначенный для транзита сигнала, уведомляющего о снижении питания.
Наконец последний вывод процессора BMODE определяет интерфейс, через который будет производиться загрузка процессора. Если на этот вывод подан нулевой потенциал, загрузка процессора будет производиться через интерфейс BDMA, т.е. из байтовой памяти. В противном случае процедура загрузки будет производиться через интерфейс IDMA. В дальнейшем мы рассмотрим оба варианта загрузки. Для автоматизации процесса загрузки в схеме применен триггер, выполненный на элементах D4.1 и D4.2. В зависимости от источника сброса, триггер переключается в такое состояние, которое обеспечивает установку на выводе BMODE сигнала, необходимого для загрузки через соответствующий интерфейс.