
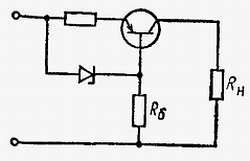
Рис. 6.24.Схема стабилизации выходного тока на транзисторе и полупроводниковом стабилитрона
Какие методы защиты применяются в схемах питания?
Применяются различные методы защиты. Широкое применение находят плавкие предохранители, прерывающие протекание тока в схеме питания при длительной перегрузке или замыкании (повреждении) в цепи нагрузки. Часто используются инерционные предохранители, иначе называемые предохранителями с замедленным временем срабатывания. Они не вызывают перерыва в протекании тока в нагрузку во время коротких перегрузок, возникающих, например, в момент включения.
Применяются также схемы, автоматически ограничивающие отбираемый от схемы питания ток и не допускающие тем самым возникновения токовых перегрузок. Такие решения особенно пригодны при питании транзисторных схем и интегральных микросхем, которые на перегрузки реагируют быстрее, чем предохранители. Ограничение отбираемого транзисторными схемами тока защищает транзисторы от выхода из строя. Защитные схемы подобного типа иногда состоят из нескольких транзисторов.
Разработаны схемы, защищающие от появления перенапряжении в питающем напряжении, которые вызываются, например, искрением. Искрения особенно опасны для интегральных микросхем.
На чем основан процесс, обратный выпрямлению переменного напряжения?
Обратный процесс должен состоять в преобразовании постоянного напряжения в переменное. Подобная необходимость может возникать тогда, когда имеется источник в виде аккумулятора, а для питания устройства требуется переменное напряжение (электродвигатель переменного тока, устройство с сетевым трансформатором). Часто в том случае, когда необходимо увеличить постоянное напряжение, его сначала преобразуют в переменные колебания, затем с помощью трансформатора повышают, а потом выпрямляют.
Устройства, которые служат для преобразования постоянных напряжений и токов в переменные колебания, называются преобразователями постоянного тока. Существует несколько методов преобразования постоянного тока в переменный. Часто используются вибропреобразователи. Они состоят из колеблющегося прерывателя тока, который приводится в движение электромагнитом. Чаще применяются транзисторные преобразователи вибрационного типа, в которых не возникают механические колебания и связанное с этим искрение контактов. В этих преобразователях постоянный ток запускает генератор переменных колебаний. Напряжение генератора может быть повышено с помощью трансформатора. Часто транзисторный преобразователь применяется для преобразования постоянного тока одного значения в постоянный ток другого. При этом полученное с генератора-преобразователя переменное напряжение после повышения в трансформаторе подвергается выпрямлению.
Глава 7
НЕРЕЗОНАНСНЫЕ УСИЛИТЕЛИ
Что такое усилитель?
Усилитель - это устройство, предназначенное для увеличения уровня электрического сигнала за счет энергии источника питания.
Как классифицируются усилители?
Классификацию усилителей можно проводить исходя из различных критериев. Сточки зрения усиливаемого электрического параметра (напряжение, ток, мощность) различают усилители напряжения, тока и мощности. В зависимости от диапазона усиливаемых частот они подразделяются на усилители постоянного тока (медленных электрических колебаний), низкой (звуковой) и высокой частот. Последние могут быть выполнены как широкополосные или нерезонансные усилители, предназначенные для усиления определенной полосы частот.
Существует много других методов деления усилителей на группы, которые, однако, в процессе их систематизации имеют меньшее значение. Различают, например, транзисторные и ламповые усилители классов А, В, С, у которых принадлежность к данному классу определяется положением рабочей точки на характеристике управления активного элемента; усилители, название которых зависит от их применения, а именно антенные усилители, видеоусилители и т. п.
Что такое нерезонансные усилители?
Нерезонансные усилители не содержат элементов, подлежащих подстройке. Это в основном усилители различного назначения. Их общей чертой является усиление сигналов с широкой полосой частот от постоянного тока или очень низких частот до частот 10–20 кГц или даже нескольких десятков мегагерц. Ясно, что нерезонансные усилители могут относиться к любой из ранее упомянутых групп, например, может быть усилитель звуковых частот, класса А, транзисторный.
Какую принципиальную схему имеет однокаскадный усилитель и каковы его основные параметры?
Однокаскадным называется усилитель, содержащий одни активный элемент: лампу, биполярный или полевой транзистор. На рис. 7.1 представлена принципиальная схема подобного усилителя. Помимо активного элемента, символически обозначенного прямоугольником, она содержит входную цепь с источником управляющего напряжения или тока, а также выходную цепь с сопротивлением нагрузки Zн.

Рис. 7.1.Схема однокаскадного усилителя
Основными параметрами, характеризующими схему, являются коэффициент усиления, входное и выходное сопротивление. В зависимости от рассматриваемой электрической величины различают коэффициенты усиления по напряжению, току и мощности.
Коэффициент усиления по напряжению - это отношение выходного напряжения к входному
Ku= uвых/uвх
Аналогично коэффициент усиления по току определяется отношением выходного тока к входному
Ki= iвых/iвх
Произведение этих величин дает коэффициент усиления по мощности, являющийся частным от деления выходной мощности на входную мощность.
Kp= Pвых/Pвх = uвых·iвых/uвх·iвх =Ku·Ki
Следует подчеркнуть, что полученная на выходе усилителя мощность всегда больше мощности, подведенной к входу усилителя.
Входное сопротивление равно отношению входного напряжения к входному току
Zвх = uвх/iвх
а выходное сопротивление - отношение выходного напряжения выходному току
Zвых = uвых/iвых
Значения всех указанных параметров зависят от вида используемого активного элемента (лампа, транзистор) нагрузки, а также схемы включения (схема ОЭ, ОБ или ОК). Чаще всего эти параметры являются функциями параметров активного элемента и сопротивления нагрузки.
Что такое частотная характеристика усилителя?
Это характеристика, изображающая зависимость коэффициента усиления от частоты входного синусоидального сигнала. В большинстве усилителей сигналы малы, причем высокие частоты усиливаются не так, как сигналы средних частот. Поскольку коэффициент усиления является комплексным, то изменению, по сравнению с входным сигналом, подвергаются как амплитуда, так и фаза выходного сигнала. Поэтому различают две частотные характеристики: амплитудно-частотную и фазочастотную характеристику, кратко называемые также амплитудной и фазовой характеристиками. Примеры подобных характеристик представлены на рис. 7.2.
